01
项目介绍
佛山建发陶创园(陶谷创智园)是佛山建发集团首个100%国资“工改工” 标杆项目,位于禅城石湾核心,定位数智文化 + 科创文创产业园区,2024年3月开园。
佛山建发陶创园作为佛山建发集团打造的智慧园区标杆项目,其电力监控云平台系统是园区智慧化运营的核心基础设施之一。该系统采用“云 - 边 - 端”一体化架构,深度融合物联网、大数据与AI技术,实现了园区电力系统的全域感知、集中监控、智能运维与能效优化,为园区内文创、数字经济等企业提供安全、稳定、高效、绿色的电力保障。
02
电力监控云平台系统介绍
KDCloud-2000电力监控云平台系统,是传统园区配电管理向智慧化、数字化转型的典型实践。它不仅解决了电力安全与运维效率问题,更通过精益用能助力“双碳”目标,为打造安全、高效、绿色、智慧的现代化产业园区奠定了坚实基础。
电力监控平台系统通过对变电站/配电室/光伏电站/储能电站等各类电力能源现场加装智能数据采集通讯网关,将现场各类电气设备的运行数据和状态实时传输到云平台,实现对现场的24小时实时在线监控诊断,有效的保障了电力供应的安全可靠。同时平台拉通线上线下运维,可极大的提高运维的效率和质量。达到了降损节能、减少人力开支、提升经济效益的目的。
03
系统架构
KDCloud-2000智慧配电监控运维云平台系统完全遵循物联网分层分布式物理体系,采用“终端采集+边缘传输+云端平台”三层架构。
感知层:三相导轨式智能能效采集终端,部署于各配电回路、设备端。
传输层:以太网、4G/LoRa等,将终端数据上传至管理机。
平台层:KDCloud-2000智慧配电监控云平台系统,实现数据存储、分析、组态与告警。
应用层:PC端Web、手机APP,提供监控、运维、报表、报警等功能。

04
三相导轨式智能能效采集终端
1、产品介绍
KD300GW三相导轨式智能能效采集终端不仅能够实时监测和记录电力使用情况,还能够实现远程抄表和控制,大大提高了能源管理的效率和智能化水平。
KD300GW三相导轨式智能能效采集终端,是扬州康德电气有限公司针对能耗管理系统、电力运维、综合能源服务所开发的一款高性价比的物联网监控仪表。
KD300GW以工业级微处理器为核心,处理速度高,每周波128点采样,能够提供高精度的三相电压、电流和功率等基本测量数据,并具有需量计算、电能计量、分时计费、63次谐波、定值越限、定时记录、电压暂态(选配)、故障录波(选配)、剩余电流保护及温度保护等功能。
2、技术参数

3、基础功能

05
云平台系统软件
在扬州康德电力监控云平台系统上开通管理员账号,实现7*24小时对电力设备、能源管理、环境情况、视频动态的实时监控和预警,解决用户痛点。
1、大屏幕


平台内置多组大屏展示页面(平台/区域/站点),适合监控中心或监控室使用。
2、站点分布

区域内站点的状态、各类统计信息一目了然,结合电子地图显示配电室的分布情况,并汇总配电室所数量、累计装机容量、累计运行容量等信息;点击站点图标可跳转至配电室详细信息。
3、设备监控

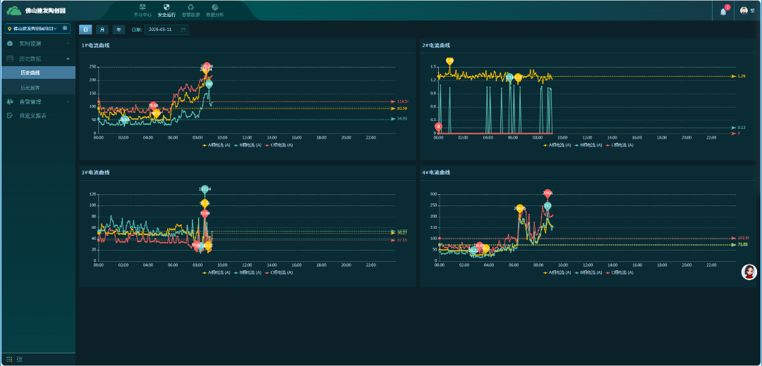
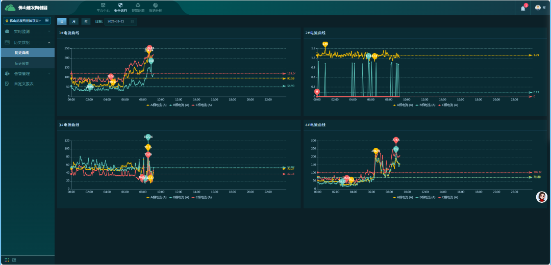
记录设备的实时数据;包括设备状态、电流、功率、电度、电压、功率因数、频率、温度等。
4、数据分析

秒级数据采集,分钟级数据保存,丰富的报表、趋势分析模板。
5、告警管理

包括告警信息的收集、处理和响应,确保系统的稳定运行。
6、能耗管理






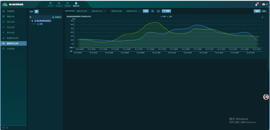
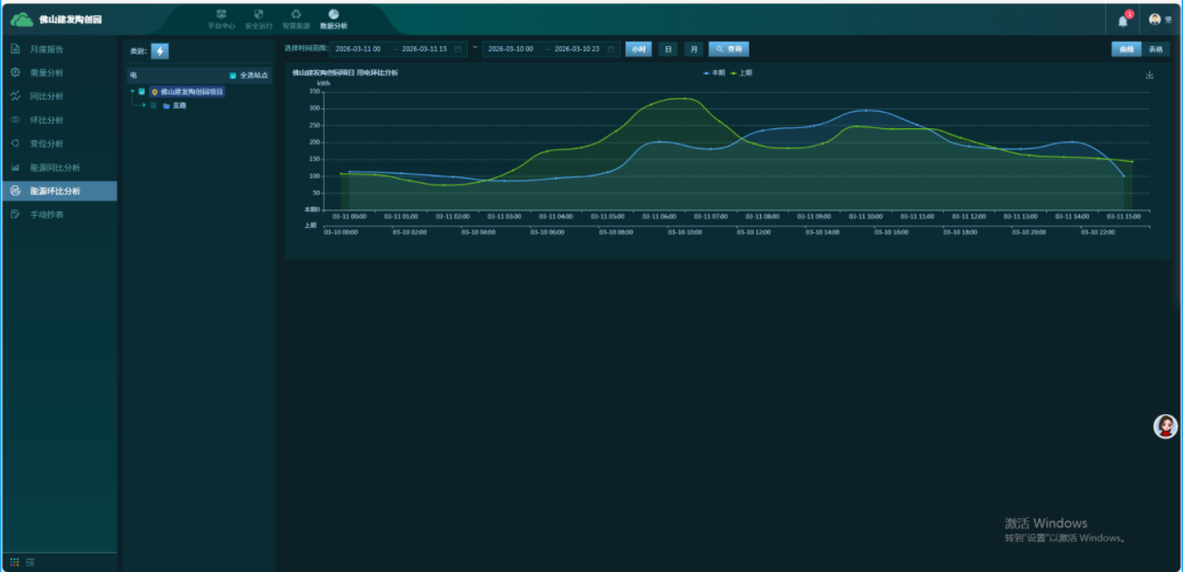
平台提供强大的能效分析功能,使节能降耗有数可依。按照配电回路、区域、部门、分项(照明丶空调、动力等)统计用电数据; 统计各配电回路的用电量及用电金额。
7、数据分析




电力监控云平台数据分析是实现电力系统智能化、高效化、绿色化的关键。通过云边端协同与 AI算法,将传统"看数据"升级为“用数据决策",最终达成安全、可靠、经济、环保的电力管理目标。
|